“Sácale el máximo partido”: cómo Onlypult Estadísticas le ayuda a obtener la información más útil de Instagram

9 min de lectura
25 enero 2023

Instagram sigue creciendo como una de las redes sociales más populares para todas las edades, países y marcas. Su audiencia de usuarios activos supera los 2 mil millones de personas al mes, la tasa de engagement para cada publicación alcanza el 1.16% (Facebook tiene solo el 0.27%) y el 70% de los usuarios están dispuestos a realizar compras a través de Instagram.

La popularidad de Instagram está siendo utilizada con éxito por las empresas: por ejemplo, en Estados Unidos, el 71% de las empresas utiliza Instagram para promocionar su negocio y el 96% de los profesionales del marketing trabaja con Instagram como principal plataforma de promoción de manera cotidiana. Otros países muestran estadísticas similares.

Pero para administrar exitosamente una página comercial en Instagram, no es suficiente subir fotos, escribir publicaciones y responder a los comentarios. Para tener éxito, es necesario e importante comprender qué audiencia sigue su página, qué les gusta, qué temas resuenan con ellos y qué tipo de contenido proporciona la conversión correcta. La recopilación de estos datos se puede realizar manualmente o con la ayuda de las herramientas estándar de Instagram, pero tiene opciones limitadas, por lo que es fácil pasar por alto patrones e información importantes.

Para un seguimiento más objetivo y completo de su página en Instagram, le recomendamos que utilice el servicio de análisis en Onlypult. Le vamos a contar en qué consiste y cómo puede beneficiarse con ella.

Acerca de Onlypult

Onlypult es una plataforma multifuncional que le permite administrar todos sus canales de redes sociales en un solo lugar. El servicio simplifica el trabajo con las redes sociales para autónomos y blogueros, marcas y agencias, pequeñas y grandes empresas.

Onlypult ofrece a Los usuarios herramientas basadas en nube para publicar, analizar, monitorear y transmitir en redes sociales, así como para crear sitios móviles, páginas landing y enlaces múltiples.

Con Onlypult usted puede:

  • cargar fotos y videos a través de la web, programar publicaciones para el futuro o publicarlas en tiempo real;
  • administrar varias cuentas desde una ventana al mismo tiempo;
  • conectar a los empleados para que manejen una cuenta, brindar a los gerentes de SMM acceso a las publicaciones sin proporcionar una contraseña de cuenta;
  • haga un seguimiento de lo que hacen sus competidores.

Además de esto, Onlypult también ha implementado el servicio Estadísticas, una herramienta que le permite monitorear el alcance y el crecimiento de sus seguidores, saber siempre el mejor momento para hacer publicaciones, determinar los hashtags más populares, generar informes sobre el trabajo realizado y recibir más información importante. Obtenga más información sobre esta herramienta a continuación.


Funciones y funcionalidad de Onlypult Estadísticas

El servicio Estadísticas está disponible para todos los usuarios de Onlypult inmediatamente después de registrarse, no es necesario que pague por separado y, que lo integre en la cuenta personal en Onlypult.


Comenzar con Onlypult Estadísticas es fácil: simplemente seleccione la herramienta requerida y agregue la cuenta comercial o la cuenta de creador de Instagram deseada (tenga en cuenta que Estadísticas no se puede conectar a páginas personales).

Inmediatamente después, usted puede iniciar un análisis completo del canal conectado utilizando todas las secciones disponibles. Hay varias.

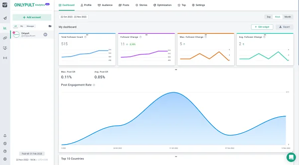
Dashboard

La interfaz tiene una sección separada para los dashboards. Contiene gráficos con todas las métricas monitoreadas, que puede agregar o eliminar como desee.


Por ejemplo, usted tiene una página comercial y desea ver cómo cambia el número de seguidores, likes, reposts y comentarios. Con las herramientas estándar de Instagram, cada uno de estos gráficos solo se puede ver por separado, lo que no siempre es informativo. En Estadísticas, todos los gráficos se pueden agregar y mostrar en una pantalla, así como colocarse libremente en un orden conveniente. Como resultado, usted puede ver de inmediato, por ejemplo, cómo el crecimiento de los seguidores afecta la cantidad de likes y reposts. Además, en la sección Dashboard, usted puede configurar cómo se mostrará la información en cada una de las pestañas posteriores.

Perfil

Estadísticas tiene una sección separada con todas las estadísticas de cómo interactúan los seguidores con la cuenta comercial rastreada.


Usted puede ver fácilmente en una sección cuántos mensajes se escriben en Direct, con qué frecuencia llaman al número de teléfono y escriben correos electrónicos a la dirección de correo dada, cuántas páginas se ven y mucho más. La ventaja de este formato es la objetividad: un especialista en SMM o un especialista en marketing puede evaluar la efectividad de la publicidad dirigida, observar las fechas para ver cuándo la actividad de interacción está creciendo o disminuyendo y luego comparar esta información con las publicaciones en la página. Esto es especialmente importante al planificar una estrategia de promoción o campañas de marketing: puede olvidarse de las pruebas complejas de hipótesis porque el análisis de estadísticas le ayudará a comprender qué formato de contenido es más adecuado.

Audiencia

La sección Audiencia es el mejor lugar para explorar a sus propios seguidores. Género, edad, ubicación y otros parámetros: todo se recopila en un solo lugar. Para cualquier especialista y comercializador de SMM, esta información es muy valiosa, ya que le permite evaluar quién constituye el “núcleo” del público objetivo.


Usted puede estudiar la audiencia de su propio canal en detalle y planificar, en función de esta información, una actividad temática o ventas, por ejemplo, para el 8 de marzo, el Día de la Madre, el Día del Padre u otros días festivos del “nicho”.

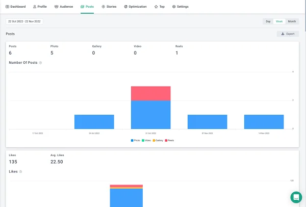
Publicaciones

Es una sección en la que usted puede ver toda la información sobre las publicaciones de la cuenta: cuántas veces se ha visto la publicación, cuántos likes y comentarios recibe y con qué frecuencia se guarda, qué tasa de participación tiene y otros datos.


En Onlypult Estadísticas, la información duplica parcialmente los datos de las estadísticas de Instagram, pero se presenta en un formato más conveniente, visual y expandido, lo que facilita la comprensión de cuáles de las publicaciones obtuvieron más likes por los seguidores. Por ejemplo, esto será útil al probar el diseño o el concepto de contenido, cuando necesite averiguar qué es más interesante para los usuarios.

Hay una sección similar para las Historias: todas las estadísticas detalladas sobre vistas, respuestas, clics y otras acciones con historias están disponibles allí.


Optimización

Una de las funciones y valores clave de Onlypult Estadísticas es la sección de Optimización. Esta es una base de conocimientos para un especialista en SMM que resuelve de forma nativa la mayoría de las tareas actuales de promoción de páginas y le permite averiguar cuándo y a qué hora es mejor publicar una publicación, qué etiquetas usar, etc.


El valor de estos datos no se puede sobreestimar. Por ejemplo, antes de publicar, un especialista en SMM generalmente necesita analizar cuándo la actividad del usuario es mayor, qué etiquetas ayudan a la publicación a llegar a la página de recomendaciones, con qué frecuencia se necesita la actividad y otras métricas. Es difícil, a menudo requiere mucho tiempo y, debido al factor humano, no garantiza la objetividad. La sección “Optimización” ayuda a abandonar por completo la rutina: para averiguar todo lo que necesita, simplemente vaya a la pestaña correspondiente, donde todos los gráficos se pueden monitorear en paralelo.

Top

“Top” es una sección que presenta publicaciones e historias activas que han recibido la mayor cantidad de likes, guardados, vistas, comentarios y otras actividades de los seguidores. Esta sección le permite ver de inmediato qué contenido les gustó más a los seguidores.


Con base de la información en la sección “Top”, los especialistas en marketing y SMM no solo pueden ajustar la estrategia de promoción del canal, sino también generar informes visuales con números y gráficos para los clientes, lo que es más conveniente y comprensible que las estadísticas estándar de Instagram.

Por qué Onlypult Estadísticas es mejor que las métricas y herramientas estándar de Instagram

Para las cuentas comerciales, Instagram ha implementado un gran conjunto de herramientas para rastrear el rendimiento de la página. Pero incluso ellos no le permiten ver todos los detalles y rastrear todos los patrones de acciones de los seguidores. Onlypult Estadísticas resuelve estos problemas. Nuestro servicio también tiene otros beneficios.

  1. Los gráficos se pueden personalizar. Usted puede seleccionar los parámetros para recopilar y organizarlos en el orden deseado; no es necesario recopilar métricas que no le interesen. El dashboard será la forma en que lo necesita, es más conveniente e informativo que trabajar con estadísticas estándar de Instagram.


  1. No necesita pagar. Estadísticas es parte de Onlypult. Si ya usa Onlypult para publicar o administrar cuentas, no necesita pagar más, el servicio está disponible como parte del paquete.
  2. Puede compartir el acceso. En Estadísticas, la posibilidad de colaboración se implementa a través de la sección “Equipo” donde se puede dar acceso a un cliente o colegas, por ejemplo, para que puedan verificar personalmente las estadísticas. Al mismo tiempo, no necesita compartir contraseñas y otros datos personales: el acceso se puede dar en un par de clics sin arriesgar la seguridad de su cuenta.
  3. Puede crear y descargar informes. Onlypult Estadísticas simplifica su trabajo. ¿Necesita un informe para un cliente, colegas o incluso una cartera? Se puede generar en Onlypult y descargar en XLS o PDF. Es rápido y sencillo.
  4. Las estadísticas están disponibles por un largo período. Las herramientas integradas de Instagram le permiten realizar un seguimiento de las métricas durante un período corto o para cada publicación por separado, lo cual es inconveniente. Onlypult Estadísticas le permite realizar un seguimiento de las estadísticas durante un largo período: los datos de su cuenta de Instagram están disponibles para las últimas 10 mil publicaciones, lo que es comparable a varios años.

En un futuro próximo, se implementarán y agregarán las siguientes funciones adicionales:

  • envío automático de informe por correo electrónico de acuerdo con un horario para cuentas de Instagram seleccionadas;
  • diseñador integrado para crear informes de marca personalizados (con el logotipo de la marca en la página de título) para su equipo o clientes;
  • nuevas opciones para el análisis de datos.

Resumen

Instagram es una red social popular con una gran audiencia, que es utilizada con éxito por muchas empresas. Pero las herramientas integradas de análisis de páginas de negocios a menudo no son suficientes: no le permiten evaluar objetivamente todas las métricas y rastrear toda la actividad de los seguidores del canal con contenido nuevo y antiguo. Onlypult Estadísticas resuelve estos problemas: gracias a esta herramienta un especialista en SMM, un especialista en marketing e incluso un cliente pueden analizar fácilmente la mejor manera de desarrollar una cuenta, a qué público dirigirse y qué métodos utilizar para esto.